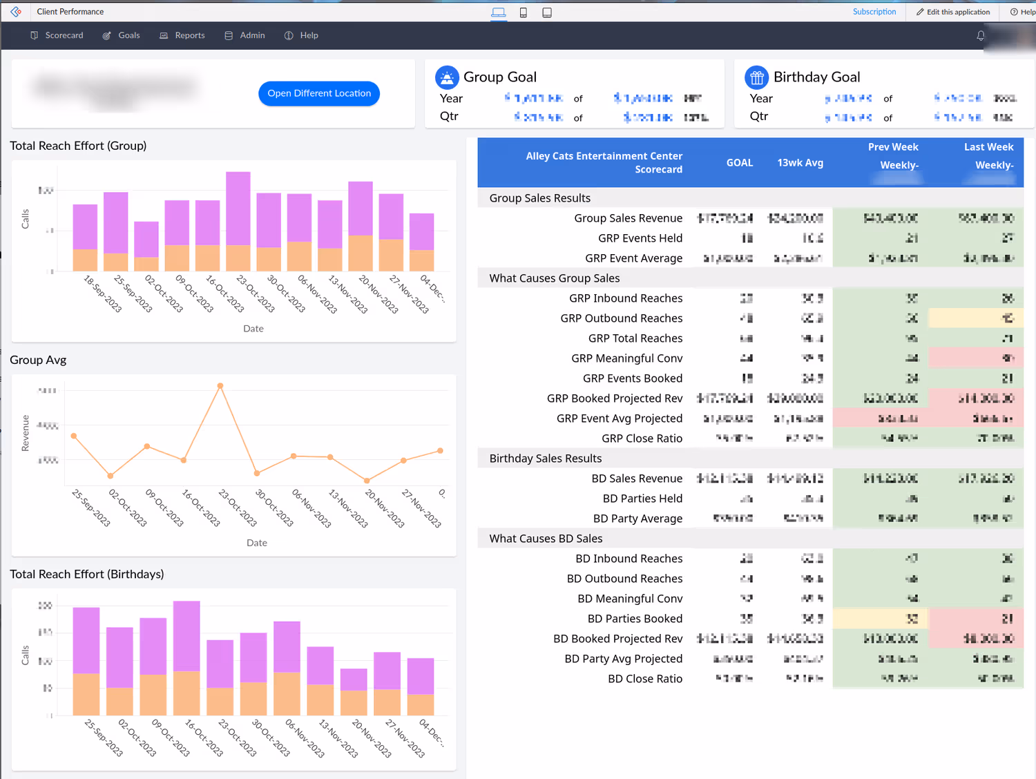
Check out how TrainerTainment wowed their clients with a sophisticated goal tracking portal using Zoho Creator.
TAT Creator Portal Case Study for TrainerTainment
- case study
- zoho creator
- zoho analytics
- portal
Dec 31, 2022
Check out how TrainerTainment wowed their clients with a sophisticated goal tracking portal using Zoho Creator.
TAT Creator Portal Case Study for TrainerTainment